컨테이너 환경을 바꾸어 보았다.
람다 -> ECS + Fargate
이미지: DockerHub 이용하기
알고보니 GPU를 이용하려면 EC2를 이용해야 하는 것이었고,
GPU를 사용하는 경우 엄청 비싸기 때문에 그냥 Fargate로 사용해보기로 했다.

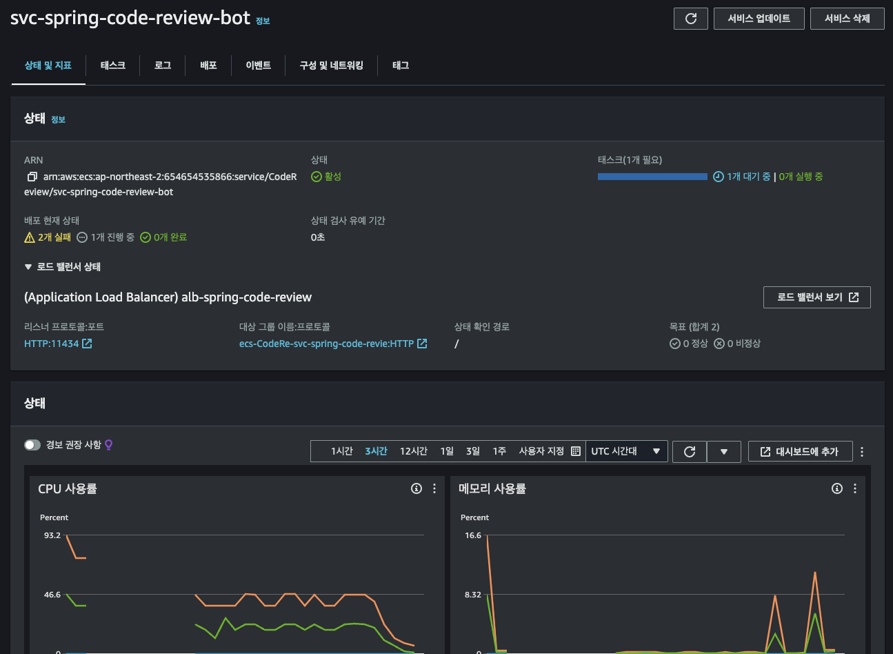
처음에는 2vCPU + 16GB를 줬었는데, 배포가 잘 되지 않았다.
혹시나 하고 4vCPU + 30GB를 배정해줬는데도 불구하고 배포 되면 죽고, 배포 되면 죽고의 반복이었다.
그렇다고 해서 컨테이너 자체의 로그를 볼 수 있는 부분인 CloudWatch 내 로그 이벤트에 '실패'가 뜨는 것도 없었다.
Ollama 서버용 컨테이너 자체는 잘 동작하고 있는 것이다.
아래의 여러가지 시도를 해봤는데 되지 않았다.
- CPU 및 메모리 재설정
- 상태 확인 경로 '/'로 변경해보기
- 상태 확인 명령어 수정해보기:
"CMD-SHELL,wget -q -O - http://localhost:11434 || exit 1" - 상태 확인 간격 및 제한 시간 늘려보기
- CPU가 적어서 데드락 걸리는 건가싶어서 용량 늘려보기(최대치인 16vCPU까지 늘려봤음)
음 ... 지금은 뭐 때문인지 잘 모르겠는데...
다음에는 그냥 EC2로 한 번 이미지 실행 먼저 시켜보고 컨테이너에 재시도 해봐야겠다.
오늘 사용한 Dokerfile은 다음과 같다.
FROM ollama/ollama:latest
WORKDIR /models/llama3-1
COPY Modelfile_llama-3-Korean-Bllossom-8B-Q4_K_M .
COPY llama-3-Korean-Bllossom-8B-Q4_K_M.gguf .
# 실행 스크립트 생성
RUN echo '#!/bin/sh\n\
ollama serve &\n\
sleep 5\n\
ollama create llama-3-Korean-Bllossom-8B-Q4_K_M -f Modelfile_llama-3-Korean-Bllossom-8B-Q4_K_M\n\
exec "$@"' > /run.sh && chmod +x /run.sh
ENTRYPOINT ["/run.sh"]
EXPOSE 11434
CMD ["ollama", "run", "llama-3-Korean-Bllossom-8B-Q4_K_M"]'프로젝트 > 프로젝트 과정' 카테고리의 다른 글
| [사이드 프로젝트] 한정 수량 인기 상품 구매 서비스 만들기: 요구 사항 (0) | 2024.09.26 |
|---|---|
| GlobalExceptionHandler와 ExceptionHandlingFilter의 차이점 (0) | 2024.09.19 |
| [Fixture Monkey] 원숭이야, 테스트 값 좀 만들어 줘! (6) | 2024.09.06 |
| [실패] AWS Lambda 환경에서 Ollama를 이용한 코드 리뷰 봇 만들기 (2) | 2024.09.03 |
| [잔디일기] 랜덤 값 만들기 (0) | 2024.07.28 |